ID: 01

Yapay Zeka ile Yumurta Sayımı

Tavuk çiftlikleri ve üretim hatları için geliştirilmiş profesyonel yumurta sayma programı ve otomatik yumurta sayma makinası yazılımı.

%99
Doğruluk Oranı
30 FPS
Gerçek Zamanlı
☁️
Bulut Yedekleme

4 Adımda Yumurta Sayımı

Uzman ekibimiz kurulumdan analize kadar tüm süreci sizin için yönetir

01

Kamera Kurulumu

Kümes büyüklüğüne göre webcam veya IP kamera sistemi tercih edilir. Kameralar, konveyör bandının üzerine optimum açıyla yerleştirilir ve görüntü kalitesi test edilir.

02

Kümes Tanımlama

İşletmenizdeki tüm kümesler sisteme eklenir. Her kümes için tavuk sayısı, kapasite bilgisi ve hedef verim oranları tanımlanarak takip altyapısı hazırlanır.

1250 Tavuk
03

Sayım Başlatılır

YOLOv11 yapay zeka destekli eggcount, kameradan aldığı görüntüleri gerçek zamanlı işler. Her yumurta piksel seviyesinde takip edilerek %99 doğrulukla sayılır.

+2,847
04

Raporlama & Analiz

eggcount detaylı istatistik takibi yapar. Kümesler arası verim karşılaştırması, günlük-haftalık-aylık-yıllık sayım raporları ve trend analizleri ile üretim performansınızı optimize edin.

↑ %12

Kurulumdan raporlamaya kadar tüm süreç ekibimiz tarafından yönetilir

Bizimle İletişime Geçin!

Sistemimizi Çalışırken İzleyin

0:00 / 0:00

Öne Çıkan Özellikler

Modern teknoloji ile donatılmış profesyonel yumurta sayma çözümü

Yumurta sayma programı, konveyör üzerindeki yumurtaları gerçek zamanlı olarak takip eden yapay zeka tabanlı bir yumurta sayma makinası yazılımıdır. Manuel sayımdan kaynaklanan hataları ortadan kaldırır, operatör yükünü azaltır ve üretim hattınızda tam otomatik yumurta sayımı sağlar.

YOLOv11 AI

En son yapay zeka algoritması ile %99+ doğruluk oranında tespit

Verim İstatistiği

Kümesler arası verim karşılaştırması ve hastalık erken tespit sistemi

Detaylı İstatistik

Günlük, haftalık, aylık ve yıllık istatistikler otomatik kaydedilir

Güvenli Oturum

Kullanıcı bazlı oturum yönetimi ve yetkili erişim kontrolü

Bulut Yedekleme

Verileriniz güvenli PostgreSQL veritabanında saklanır

Hassas Tespit

Segment tabanlı algılama ile piksel seviyesinde doğruluk

Ekran Görüntüleri

Profesyonel arayüz tasarımı ve kullanım kolaylığı

Yumurta sayma programı ve yumurta sayma makinası giriş ekranı - Güvenli kullanıcı kimlik doğrulama sistemi

Giriş Ekranı

Güvenli kullanıcı girişi ve yetkilendirme

Yapay zeka destekli yumurta sayma makinası dashboard - Otomatik sayım programı gerçek zamanlı istatistikler

Ana Sayfa

Dashboard ve istatistik görünümü

Kümes yönetim ekranı - Yumurta sayma makinası ile tavuk çiftliği verimlilik takip sistemi

Kümes Yönetimi

Kümes bilgileri ve verimlilik takibi

Otomatik yumurta sayma makinası istatistikleri - Detaylı analiz ekranı saatlik günlük aylık raporlar

İstatistikler

Detaylı sayım istatistikleri ve analiz

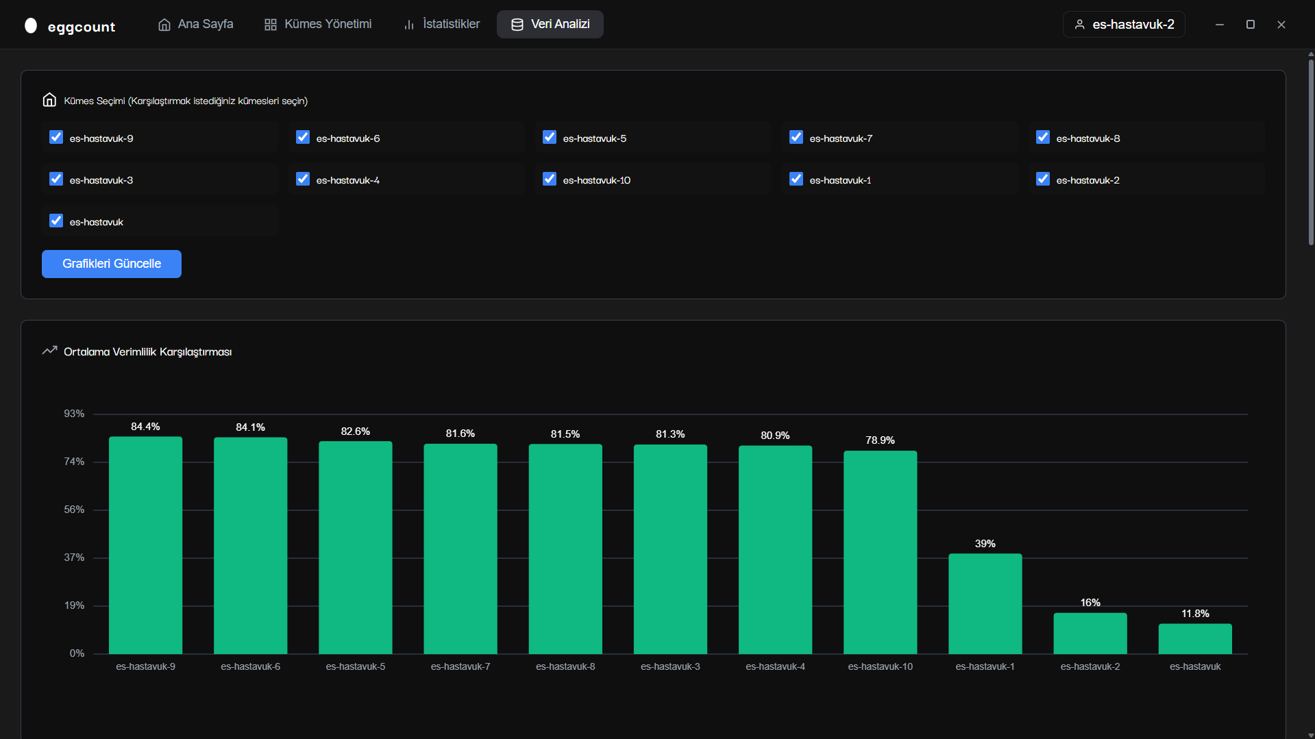
Yumurta sayma makinası verim analizi grafiği - Üretim performans karşılaştırması ve trend analizi

Verim Analizi

Görsel verim analizi ve karşılaştırma

Yumurta sayma makinası multi kamera ekranı - Çoklu IP kamera sistemi gerçek zamanlı otomatik tespit

Multi Kamera

Çoklu kamera görünümü ve gerçek zamanlı tespit

Bizimle İletişime Geçin

Demo talebi veya detaylı bilgi için formu doldurun

E-posta

bilgi@yumurtasayma.com.tr

Telefon

0545 946 86 27

Çalışma Saatleri

Pazartesi - Cuma: 09:00 - 18:00